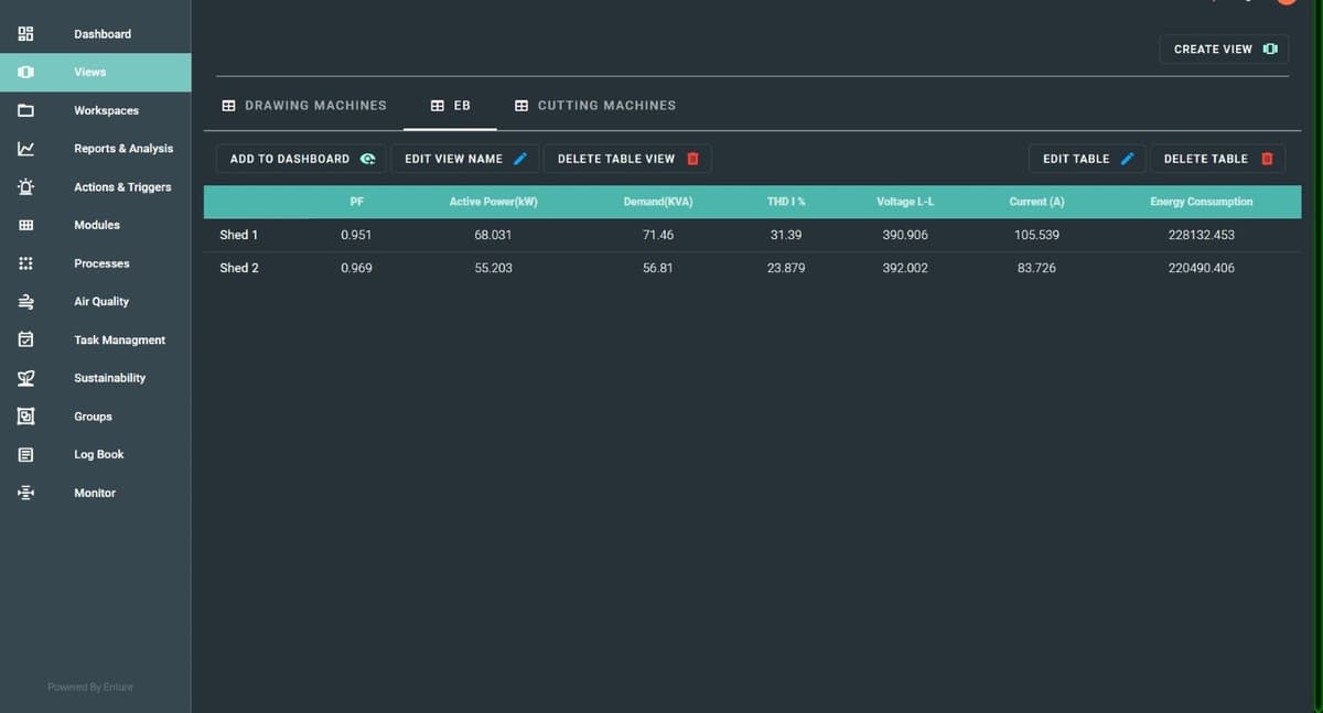
Enture Views - Table View
Creating a Table View
To create a Table View, you must enter a name for the view, choose the view type as “Table View”, provide a description, and click the Submit button. Once submitted, your Table View (for example, “Table View”) will be created and displayed as a tab.

Table View Options
You have several options available:
Step 1: Add to Dashboard
(This option allows you to add your view to the dashboard.)
Step 2: Edit View Name
(This option allows you to edit the view name.)
Step 3: Delete Table View
(This option allows you to delete the created table view.)
Note:
The above three options are common for all views. Instead of “Delete Table View”, other views will have “Delete View”.
Step 4: Edit Table
(This option allows you to edit the table and enter all details related to it.)
Editing the Table View
When you click the Edit Table View, you will see the option to Add Row.
Clicking this button will show Unassigned ✎, allowing you to name the row. The next row will have a plus (+) icon, which lets you enter parameter details in a pop-up.

Once you click the Submit button, the parameters will be added.
This process continues, allowing you to add multiple parameters, rows, and columns in your table.
Then, you can click the Save button (shown in the top-right corner) to save your table details.
If you need to discard changes, use the Discard button.

Final Table View
After completing the setup, your final table view will look like this:
