Enture Views - Energy Usage View
To create a table view, you must:
- Create a name for the view
- Choose the view type as Energy Usage View
- Enter a description
- Click the Submit button
Once created, the Energy Usage View will be displayed on the tab with the name you provided (e.g., “Energy Usage”).

When you right-click, a dialog box will appear, as shown below:

Here, you need to enter all the required details to add an Energy Usage View.
Click the Submit button, and once submitted, your Energy Usage View will be added.
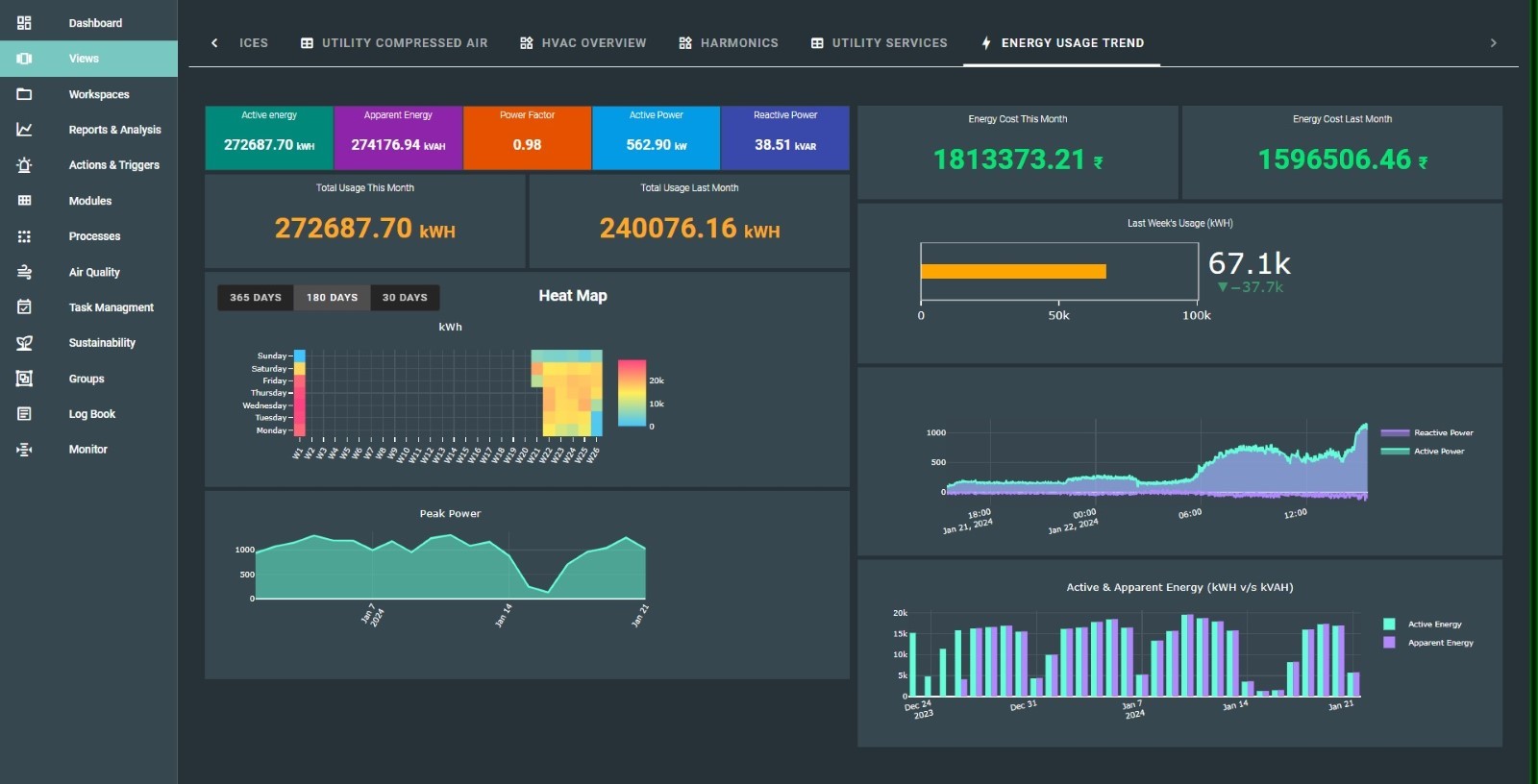
The final view of the Energy Usage View will look like this:

Last updated on